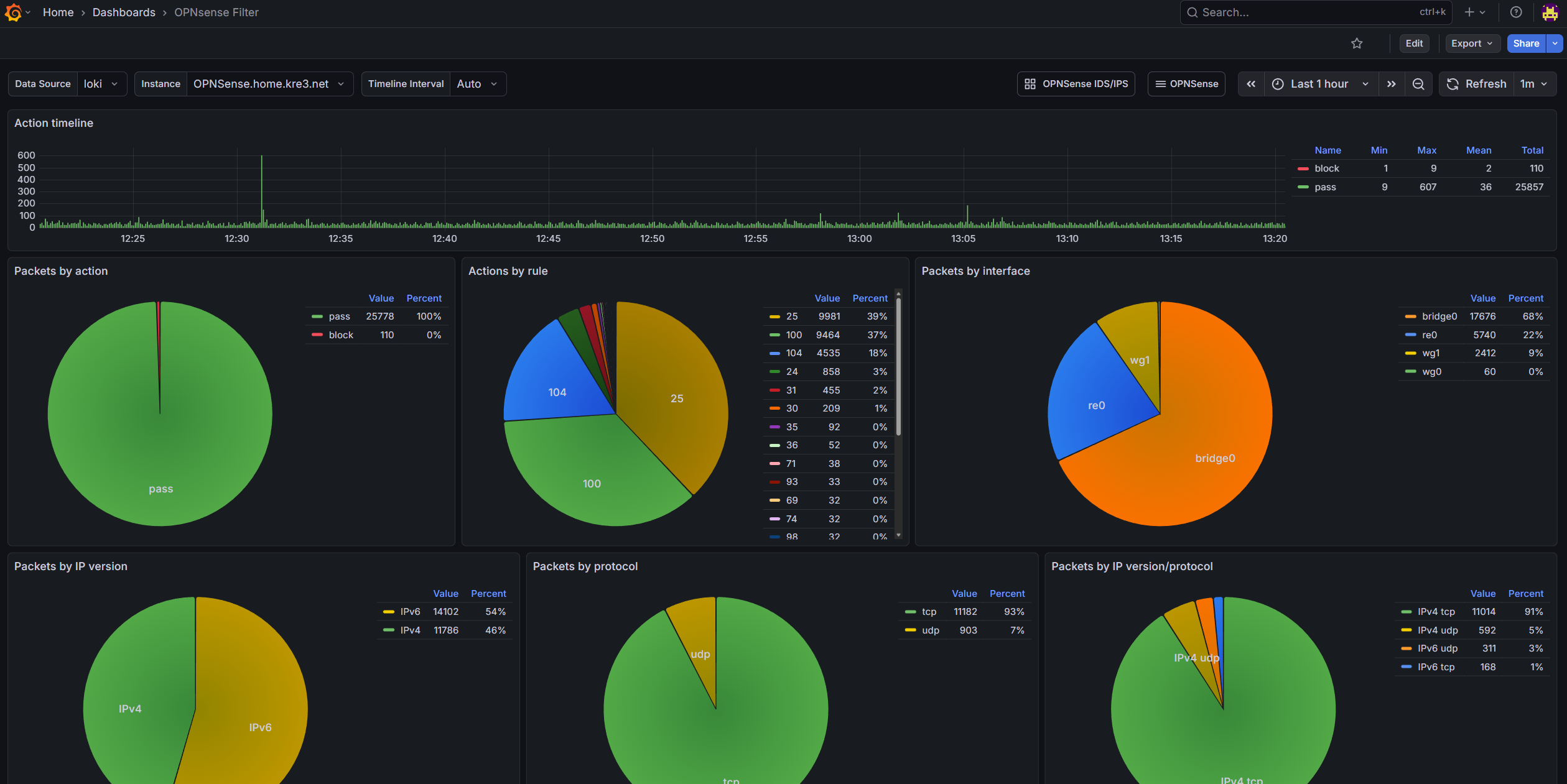
先放成品截图#
- OPNsense Firewall Dashboard

- OPNsense IDS/IPS Dashboard

主要监控流程#
graph LR; A[OPNsense]-->B[Alloy]; B-->C[Loki] C-->D[Grafana]
- OPNsense 通过将
filterlog/suricata的 syslog 发送给 Alloy 进行收集和打标签 - Alloy 再把处理过后的日志发送存储在 Loki 中
- Grafana 连接 Loki 进行数据展示
服务搭建#
因为我整套 Grafana 是通过 Docker 搭建的,故这里不详细介绍搭建流程,只提供 docker-compse.yaml 作为参考:
---
# https://grafana.com/docs/grafana/latest/setup-grafana/installation/docker/
services:
grafana:
user: "1001:100"
image: grafana/grafana:latest
container_name: grafana
environment:
- TZ=Asia/Shanghai
- GF_DEFAULT_INSTANCE_NAME=TurboKre_Dashboard
- GF_SERVER_ROOT_URL=https://dash.example.com/
- GF_SMTP_FROM_ADDRESS=no-reply@kre3.net
- GF_SMTP_HOST=smtp.example.com
- GF_SMTP_USER=admin
- GF_SMTP_PASSWORD=password
networks:
- grafananet
hostname: grafana
ports:
- 8090:3000
volumes:
- /path/to/grafana/data:/var/lib/grafana
restart: unless-stopped
loki:
user: "1001:100"
image: grafana/loki:latest
container_name: grafana-loki
hostname: loki # on port 3100
networks:
- grafananet
volumes:
- /path/to/loki/config.yaml:/etc/loki/local-config.yaml
- /path/to/loki/data:/var/lib/loki
command: -config.file=/etc/loki/local-config.yaml
alloy:
user: "1001:100"
image: grafana/alloy:latest
container_name: grafana-alloy
hostname: alloy
networks:
- grafananet
ports:
- 8091:8091
- 8092:8092
volumes:
- /path/to/alloy/config.alloy:/etc/alloy/config.alloy
- /path/to/alloy/data:/var/lib/alloy
- /path/to/alloy/GeoLite2-City.mmdb:/etc/alloy/GeoLite2-City.mmdb
command:
- run
- --server.http.listen-addr=0.0.0.0:12345
- --storage.path=/var/lib/alloy
- /etc/alloy/config.alloy
networks:
grafananet:
driver: bridge注意事项:
- 因为我使用了外部文件映射 Volume,所以存储文件时会出现权限问题。这里强制设置以
1001:100用户运行,实际请根据你的情况变更(建议直接使用 docker volume) - Grafana 建议配置好 SMTP email notify,方便之后可以通过邮件进行告警
- 要提前提供好
GeoLite2-City.mmdb给 Alloy,以方便之后步骤匹配 IP 的地理坐标
配置 Loki#
给 Loki 的配置文件写入以下内容:
auth_enabled: false
server:
http_listen_port: 3100
common:
path_prefix: /var/lib/loki
storage:
filesystem:
chunks_directory: /var/lib/loki/chunks
rules_directory: /var/lib/loki/rules
replication_factor: 1
ring:
kvstore:
store: inmemory
schema_config:
configs:
- from: 2021-01-13
store: tsdb
object_store: filesystem
schema: v13
index:
prefix: index_
period: 24h- 这里 Loki 和 Grafana、Alloy 都配置在同一个 docker network 中,故这里不配置加密或验证。如果在 k8s 环境或者公网环境中,建议配置好加密或者验证
- Loki 的端口为默认的
3100,之后会用到
配置 Grafana 连接到 Loki#
在 Connections ‣ Add new connections 中,添加 Loki 数据源,并且在 Connection Url 中填写 http://loki:3100。
测试并保存连接。
配置 Alloy#
给 Alloy 的配置文件写入以下内容:
loki.write "local_loki" {
endpoint {
url = "http://loki:3100/loki/api/v1/push"
}
}
loki.source.syslog "syslog_firewall" {
listener {
address = "0.0.0.0:8091"
idle_timeout = "60s"
label_structured_data = true
labels = {
job = "syslog",
app = "filterlog",
}
}
forward_to = [loki.process.firewall_ips.receiver]
}
loki.source.syslog "syslog_ids" {
listener {
address = "0.0.0.0:8092"
idle_timeout = "60s"
label_structured_data = true
labels = {
job = "syslog",
app = "suricata",
}
}
forward_to = [loki.process.ids_ips.receiver]
}
loki.process "firewall_ips" {
forward_to = [loki.relabel.hostname_labels.receiver]
stage.regex {
expression = ",(?P<srcip>([0-9]+\\.[0-9\\.]+)|([0-9a-fA-F]*:[0-9a-fA-F:]+)),(?P<dstip>([0-9]+\\.[0-9\\.]+)|([0-9a-fA-F]*:[0-9a-fA-F:]+)),"
}
stage.geoip {
source = "srcip"
db = "/etc/alloy/GeoLite2-City.mmdb"
db_type = "city"
}
stage.labels {
values = {
src_city_name = "geoip_city_name",
src_country_name = "geoip_country_name",
src_location_latitude = "geoip_location_latitude",
src_location_longitude = "geoip_location_longitude",
}
}
stage.geoip {
source = "dstip"
db = "/etc/alloy/GeoLite2-City.mmdb"
db_type = "city"
}
stage.labels {
values = {
dst_city_name = "geoip_city_name",
dst_country_name = "geoip_country_name",
dst_location_latitude = "geoip_location_latitude",
dst_location_longitude = "geoip_location_longitude",
}
}
}
loki.process "ids_ips" {
forward_to = [loki.relabel.hostname_labels.receiver]
stage.json {
expressions = {
srcip = "src_ip",
dstip = "dest_ip",
}
}
stage.geoip {
source = "srcip"
db = "/etc/alloy/GeoLite2-City.mmdb"
db_type = "city"
}
stage.labels {
values = {
src_city_name = "geoip_city_name",
src_country_name = "geoip_country_name",
src_location_latitude = "geoip_location_latitude",
src_location_longitude = "geoip_location_longitude",
}
}
stage.geoip {
source = "dstip"
db = "/etc/alloy/GeoLite2-City.mmdb"
db_type = "city"
}
stage.labels {
values = {
dst_city_name = "geoip_city_name",
dst_country_name = "geoip_country_name",
dst_location_latitude = "geoip_location_latitude",
dst_location_longitude = "geoip_location_longitude",
}
}
}
loki.relabel "hostname_labels" {
forward_to = [loki.write.local_loki.receiver]
rule {
action = "replace"
target_label = "hostname"
replacement = "OPNSense.example.com" # don't work, need investigation
}
}graph LR; A[syslog_firewall:8901]-->B[firewall_ips]; B-->C[hostname_labels] C-->D[local_loki] E[syslog_ids:8902]-->F[ids_ips]; F-->C
几个重要的 Label,会被之后的 Dashboard 所用:
- 必须要有
hostname,配置文件中放在了loki.relabel "hostname_labels"。因为在个人测试中 Alloy 死活读不出__syslog_connection_hostname或者__syslog_message_hostname,所以这里我就写死了(因为我只有一个机器需要监控)。如果有有缘人可以帮我调查一下。这里的hostname会被之后的 Dashboard 进行筛选数据来源 - 必须要有
app并且为filterlog或suricata的其中之一。这里通过两个不同的端口:8901给 filterlog,8902给 suricata。之后会被 Dashboard 判断来自哪个应用 - 为了展示地图数据要有经纬度:
src_location_latitudesrc_location_longitudedst_location_latitudedst_location_longitude - 为了能够匹配 IP 的地理位置,要给 Alloy 提供
/etc/alloy/GeoLite2-City.mmdb
配置 OPNsense 发送 syslog#
配置 IDS/IPS#
这里已经默认你已经设置好了 IDS/IPS (即启用了 suricata,下载了规则集,并正确设置好了端口)。
打开 Enable eve syslog output(Enable syslog alerts 可以不用打开),将结构化的日志推送到 OPNsense 的 syslog 中;
在 System ‣ Settings ‣ Logging ‣ Remote 中,新增以下条目:
| Setting | Value |
|---|---|
| Enabled | True |
| Transport | TCP(4) |
| Applications | suricata (suricata) |
| Levels | Info 及以上 |
| Hostname | Alloy 所在地址 |
| Port | 8092 |
| rfc5424 | True |
- 协议建议选 IPv4 TCP,你也可以选择 IPv4 UDP,但是我测试了死活发送不出去
rfc5424务必要选,不然发不出去- 如果半天没有日志,就去 Interface Diagnostics 那边抓 LAN 口的 8092 的包,看有没有在发。一般情况下保存生效就会发,但是有社区反馈这个功能可能有点 buggy,如果没有包就重启一下 OPNsense
- 不用担心会把一堆不要的日志发送给 Loki,之后分析会仅分析结构化的日志。这里勾选这么多是确保 eve log 会发送出去,但是我也一下子找不到 eve log 是哪个级别的了。千万不要勾选 debug,会日志爆炸的!
配置 Firewall#
还是在 System ‣ Settings ‣ Logging ‣ Remote 中,新增以下条目:
| Setting | Value |
|---|---|
| Enabled | True |
| Transport | TCP(4) |
| Applications | filter (filterlog) |
| Levels | Info 及以上 |
| Hostname | Alloy 所在地址 |
| Port | 8091 |
| rfc5424 | True |
- 同样,按照其他人说法,只要
Info级别日志就行,但是这里是全勾选。千万不要勾选 debug,会日志爆炸的!
配置 Grafana Dashboard#
这里就不赘诉怎么搭这些面板的了。灵感来源于 OPNsense & IDS/IPS 和 pfSense/OPNsense Filter,Firewall 面板是在别人基础上改的,IDS/IPS 面板是依据别人的设计思路照着 Firewall 面板抄的。如果你想学习如何搭建的面板,可以自己进编辑模式查看查询语句和设置。
由于我自己是已经提前修改过了,所以 Label filter 应该是对应得上的。如果你的 Alloy 步骤有修改成你自己的 Label,这里可以直接一键替换 json 中内容再导入到 Grafana。
点此打开 Firewall Dashboard 文件
点此打开 IDS/IPS Dashboard 文件
点击按钮会在新标签中打开对应 json 文件内容。复制所有内容并粘贴在 Grafana 导入中,就可以导入这两个 Dashboard。

